Дашборд
У розділі "Дашборд" Ви можете побачити коротку інформацію щодо різних розділів системи. Щоб перейти, натисніть кнопку "Дашборди" в головному меню.
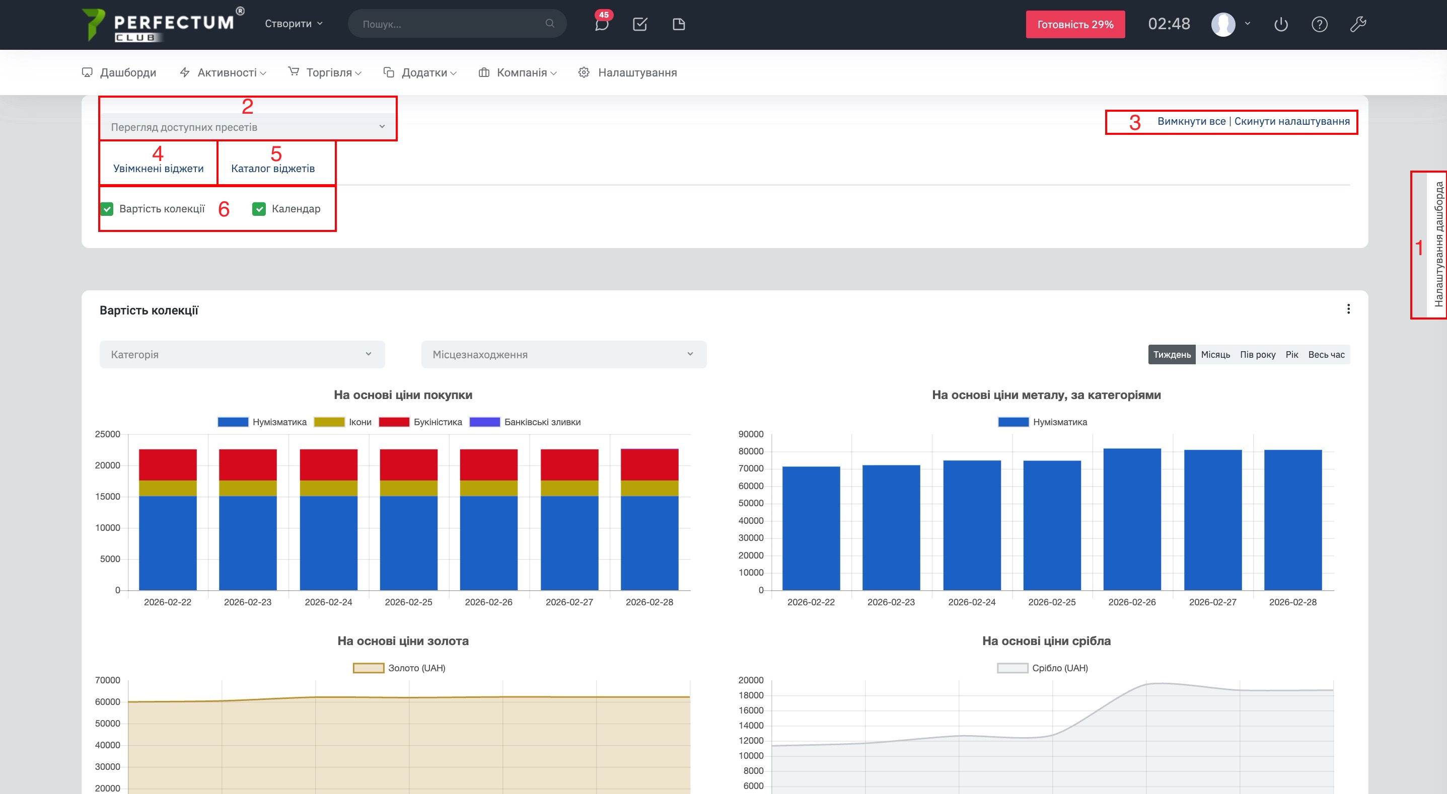
Налаштування робочої панелі.
Доступні можливості:
- Кнопка "Налаштування дашборду" - відкриває налаштування.
- Фільтр "Перегляд доступних пресетів" - дозволяє вибрати потрібний пресет дашборду.
- Кнопка "Вимкнути все/Скинути налаштування" - вимикає всі віджети/скидає настройки.
- Вкладка "Включені віджети" - відображає віджети активні на дашборді.
- Вкладка "Каталог вимкнених" - відображає деактивовані віджети дашборду.
- Віджети дашбору - можна активувати, щоб вивести на дашборді та деактивувати.
Віджет "Вартість колекції".
Відображає вартість колекції на основі: ціни покупки, ціна металу за категоріями, ціни золота, ціни срібла.
Доступні можливості:
- Фільтр "Категорія" - дозволяє вибирати категорії колекції для формування віджету.
- Фільтр "Місцезнаходження" - дозволяє сформувати віджет за місцезнаходженням слотів.
Віджет "Календар".
Має такі ж можливості, як і стандартні кадлендар у системі (Активності - Календар).
Віджет "Ціни НБУ на дрогоцінні метали".
Відображає ціни на дрогоцінні метали щодня.



